



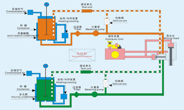
The polyurethane high pressure foaming machine is widely used in automotive, household electrical appliance, thermal insulated building materials, commercial refrigeration, furniture, sports equipment, etc. All main parts are imported. The technical performance and safety performance of the equipment have reached the international advanced technical level of similar products.


